添添呼   管理一步到位
免费试用
第五章 在线客服
来源: | 作者:成都添闰 | 发布时间: 2020-07-15 | 6062 次浏览 | 🔊 点击朗读正文 ❚❚ | 分享到:
前面几个章节介绍了呼叫中心及AI的相关功能,现在增加了在线客服功能。下面我们来逐一介绍:


1. 首页

提供了3个首页供选择,分别是:呼叫中心首页、在线客服首页、呼叫中心在线客服综合首页(简称综合首页)。根据客户的需求及购买情况,我方出厂时会给客户配置出相应的首页。呼叫中心首页前面有介绍,此处只介绍在线客服首页和综合首页。
 

1.1 在线客服首页

此模块提供了服务人数、排队客户数、空闲坐席数、示忙坐席、已接待客户、平均会话时长、当前在线访客列表等实时数据。在线坐席可在该页面控制自己的客服状态:开启、关闭、示闲和示忙。



也可实时看到有哪些访客在浏览公司网站,并查看其浏览轨迹,也可以发起邀请,邀请客户进行在线沟通。点击邀请以后,访客浏览的页面会弹出邀请提示框,如下图所示:



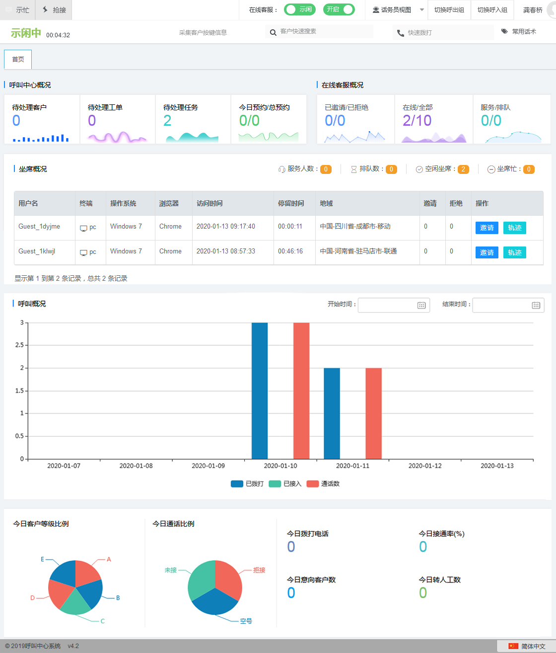
1.2 综合首页

此模块包括呼叫中心概况,在线客服概况,坐席概况,呼叫概况及通话统计。在线坐席可在该页面控制自己的客服状态:开启、关闭、示闲和示忙。也可实时看到有哪些访客在浏览公司网站,并查看其浏览轨迹,也可以发起邀请,邀请访客进行在线沟通。呼叫中心的统计功能之前介绍过,此处就不做介绍了。


1.3 坐席会话
 
有访客发起咨询时,会自动分配到一个在线的坐席上去,该坐席页面会自动弹出一个会话页面,如下图所示:


坐席可在该页面与访客进行对话,还支持发送表情,图片,文件。坐席可对访客进行转接,邀请评价,服务小结,结束对话。还可以采集该访客信息生成联系人,并进行关联。联系人可升级成呼叫中心客户,可由呼叫中心进行外呼处理。支持快捷回复,配置了快捷回复以后,该页面可以一键回复。同时还可以查看该访客的历史记录。

 
2.  在线客服

在左侧菜单栏里面增加了在线客服的一级菜单,里面包含了在线客户相关的所有功能模块,下面就对其进行一一介绍。
 
2.1  网站接入
 
可给每个网站都创建一个一个站点,针对每个站点都可进行不同的配置,如图所示:


网站的配置主要分3个部分,分别是基本设置、邀请设置以及客服信息。

· 基本设置
此模块提供了网站接入代码,客户网站只需要将这一行代码嵌入,就会出现在线客服的入口,访客点击就可进行在线沟通。基本设置主要是对网站的在线客服入口和访客端的聊天框进行设置。包括样式、位置、颜色、logo、客服头像以及是否延时显示等。



· 邀请设置
此页面主要是对邀请框进行配置,包括:是否自动弹出邀请、邀请文字、背景颜色、按钮命名、延时弹出、背景图片等。


· 客服信息
此页面主要是对访客的聊天框进行配置,包括:公司的基本资料、介绍、欢迎语、自定义图片、是否启用技能组、是否记录访客轨迹、是否关联联系等



注:是否启用技能组是一个非常重要和强大的功能,若启用技能组,会影响到后面“对话设置”模块的一个配置流程,后面会详细介绍。同时还会在访客入口处体现。如图所示:


2.2 对话设置
 
对话设置主要是对会话相关的内容进行设置。此页面主要是对会话过程中出现的各种情况进行配置,包括:欢迎语、无坐席在线提示、坐席忙提示、分配成功提示、服务结束提示、坐席分配策略、坐席允许接待最大访客数量、坐席就绪时一次分配最大数量、客户超时提醒、客户超时再次提醒、坐席回复超时、工作时间段设置、满意度调查、无效会话清理、排队超时、自动离线、转接提示等。



注:“工作时间段设置”是一个非常重要的功能,客户可通过设置以后可以实现不同的时间段走不同的分配逻辑。上一个模块有一个是否启用技能组的功能,其是否启用会对此处有影响。在一个时间段可配置多个技能组,前一个技能组坐席接待到达上限以后,会自动往下一个技能组溢出。如图所示:



2.3 会话
 
该模块主要是用于管理员查看当前所有的实时会话和历史会话的,如图所示:




2.4 快捷回复
 
该模块主要用于配置快捷回复话术,话术分为公共话术和私有话术,普通员工智能添加私有话术,管理员可同时添加公共和私有。如图所示:



2.5 排队队列
 
该模块主要用于管理员查看实时的排队访客信息,如图所示:



2.6 访客留言
 
该模块主要用于查看访客的留言信息,如图所示:



2.7 服务小结
 
每次会话结束以后,坐席都会填写服务小结。该模块主要用于查看所有的服务小结并进行处理。模块分为:已处理和未处理两部分。如图所示:


2.8 满意度统计
 
每次会话结束以后,会邀请访客填写满意度调查,此模块可查看访客填写的所有满意度信息。如图所示:


2.9 黑名单
 
坐席可将一些骚扰性质的访客拉入黑名单,此处可查看所有黑名单信息,并可解除黑名单。如图所示:


2.10 坐席信息
 
可查看当前在线的坐席和全部坐席。如图所示:


2.11 技能组
 
可增删改查技能组。如图所示:


2.12 联系人
 
访客可添加为联系人,联系人可添加为客户。本模块主要是对联系人进行管理。如图所示:


2.13 系统概况
 
该模块主要是对在线客业务进行一些图表统计,包括:访客统计、坐席咨询统计、用户操作系统占比统计、用户浏览器占比统计。如图所示:


2.14 广告位
 
在线客服产品可展示广告位的地方一共有4个,分别是:访客入口、邀请框、欢迎提示、形象展示。本模块可对这4个位置的广告位进行设置。如图所示: